Grafy v nagiosu
Pro rychlou detekci problému v IT infrastruktuře nebo k odhalení možné budoucí komplikace může napomoci zobrazení trendu monitorované veličiny. Na základě dlouhodobé grafu lze odhadovat růstové trendy a efektivně plánovat nutné investice do infrastruktury.
Nagios core ve své čisté podobě dokáže pouze sbírat výkonová data. Vlastní uložení a zobrazení již neřeší. Na to je potřeba používat další rozšíření.
Každý kontrolní plugin může mimo stavů OK, WARNING, CRITICAL vracet i výkonová data. Doporučený formát je proměnná=hodnota jednotka;varovný práh; kritický práh;min možná hodnota;maximální možná hodnota. Nagios výkonový data ukládá do textových souborů a volá uživatelsky definovaný příkaz na jeho zpracování.
Výkonová data se ukládají nejčastěji do časových databází jako RRD, Influx a další. Proti klasickým relačním databází mají výhodu, že efektivněji ukládají data, která se zobrazují v časových grafech a tabulkách. Současně nabízí i funkce pro práci s daty v čase (trendy, analýzy, seskupování apod.). O uložení do časové databáze se stará program pro danou časovou databázi, který textový soubor parsuje a data ve správném formátu posílá do databáze.
O zobrazování výkonových dat se starají komponenty. Může se například jednat o Nagiosgraph, Grafanu a další. Záleží na jejich možnostech, jak budou data zobrazována a jak uživatel bude moci definovat vzhled grafů.

Rychlý náhled na graf přímo v prostředí Nagiosu umožňuje rychle identifikovat čas, kdy problém nastal.

Zobrazení přenesených dat přes port switche za posledních 6 hodin.
Pokud náhled nestačí, lze otevřít prostředí Grafany, kde lze s grafem dále pracovat. Přibližovat a oddalovat, volit zobrazené časové období, zobrazit více souvisejících grafů v jednom okně atd.

Zobrazení počtu neodeslaných emailů poštovního serveru.

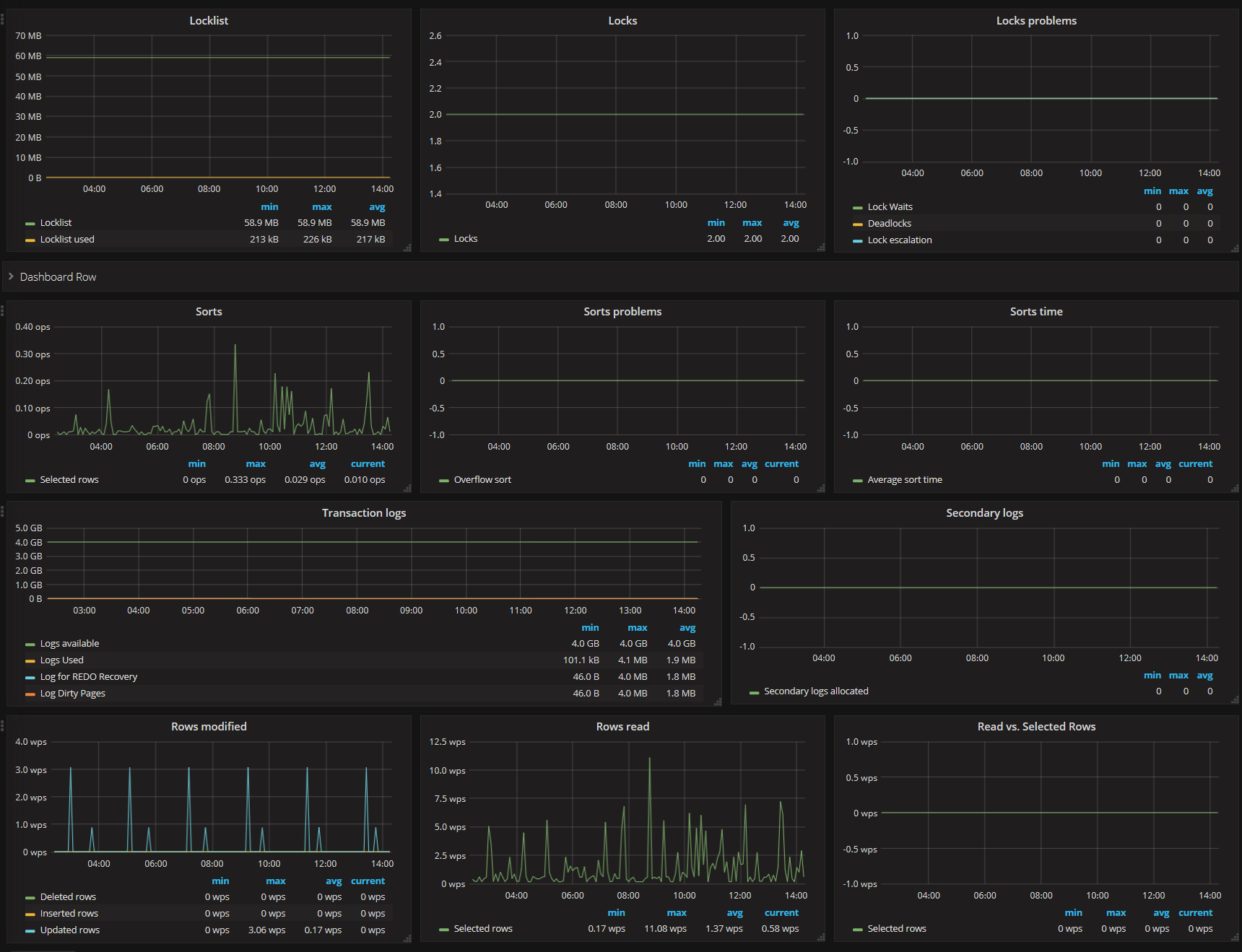
Zobrazení dashboardu s grafy, které ukazují klíčové parametry relační databáze DB2 v čase.

Privilegovaný uživatel má k dispozici prostředí, ve kterém si může upravit vzhled grafů podle vlastní představy.







